使用 HttpReports 监控 .NET Core 应用程序的方法
- 作者: 955599
- 来源: 51数据库
- 2021-06-05
简介
HttpReports 基于.NET Core 开发的APM监控系统,使用MIT开源协议,主要功能包括,统计, 分析, 可视化, 监控,追踪等,适合在中小项目中使用。

github:https://github.com/dotnetcore/HttpReports
我也很荣幸在.NET Conf 2020 大会上, 做了简单的分享,开源不易,感兴趣的同学欢迎Star,支持一下...
在线预览: http://apm.nonop.cn/
账号: admin 密码 123456
项目结构

用户访问了我们的三个程序,每个程序都安装了HttpReports,它负责采集一些程序的数据和指标,然后通过Http的方式发送到Collector,简单处理后,会录入到不同的数据库中,同时,HttpReports.UI 负责把这些数据多维度的展示出来。
快速开始
接下来,我会构建监控的 Dashboard,然后在我们的.NET Core 程序中安装HttpReports来收集数据,最后展示到UI上,让我们看看这有多简单!
首先,需要初始化数据库,来存储收集的数据,这里我使用的是MySql数据库(或者是SqlServer,PostgreSQL), 我手动创建了一个数据库 HttpReports, 记住这个地址,后边会用到。
引用 HttpReports.Dashboard
首先,我们需要构建 Dashboard 来接收,处理和展示数据,Dashboard 使用了 Vue + Antv + ElementUI 构建了页面,然后把静态文件打包到了程序集,我们只要在.NET Core 应用中,通过Nuget安装即可。
新建一个 .Net Core 的空的Web项目,支持 2.1 及以上版本

新建完成后,通过Nuget包分别安装 HttpReports.Dashboard ,HttpReports.MySQL(或者是HttpReports.SqlServer, HttpReports.PostgreSQL)。


安装完成之后,需要简单的配置一下,我们直接修改项目的 appsetting.json 文件
{
"HttpReportsDashboard": {
"ExpireDay": 3,
"Storage": {
"ConnectionString": "DataBase=HttpReports;Data Source=localhost;User Id=root;Password=123456;",
"DeferSecond": 3,
"DeferThreshold": 10
},
"Check": {
"Mode": "Self",
"Switch": true,
"Endpoint": "",
"Range": "500,2000"
},
"Mail": {
"Server": "smtp.163.com",
"Port": 465,
"Account": "HttpReports@qq.com",
"Password": "*******",
"EnableSsL": true,
"Switch": true
}
}
}
现在参数有很多,不要担心,我们现在只需要检查数据库的连接字符串,确保让它可以成功的连接到你的数据库,其他的参数,你可以在官方的文档中找到它们,本文就不再多说。
修改完 appsetting.json 后,我们接着修改 Dahboard 项目的 Startup.cs 文件:
public void ConfigureServices(IServiceCollection services)
{
services.AddHttpReportsDashboard().AddMySqlStorage();
}
public void Configure(IApplicationBuilder app, IWebHostEnvironment env)
{
app.UseHttpReportsDashboard();
}
然后 Run,如果没有问题的话,会跳转到Dashboard的登陆页面,默认的账号:admin 密码: 123456

现在我们有了 Dashboard,但是没有数据, 我们还需要在我们的.NET Core 应用中安装HttpReports,它负责采集和发送数据。
引用HttpReports
我新建了一个 WebAPI 项目 UserService(用户服务) ,然后我们通过 Nuget 分别安装 HttpReports , HttpReports.Transport.Http。

安装完成后,同样的,我们修改 appsettings.json,简单配置一下
{
"HttpReports": {
"Transport": {
"CollectorAddress": "http://localhost:5000/",
"DeferSecond": 10,
"DeferThreshold": 100
},
"Server": "http://localhost:7000",
"Service": "User",
"Switch": true,
"RequestFilter": [ "/api/health/*", "/HttpReports*" ],
"WithRequest": true,
"WithResponse": true,
"WithCookie": true,
"WithHeader": true
}
}
参数介绍:
Transport - CollectorAddress - 数据批量发送的地址,配置Dashboard 的项目地址即可
Server - 服务的地址,User服务我用了localhost:7000
Service - 服务名称 User
修改完成后,我们接着修改 UserService 项目的 Startup.cs 文件
app.UseHttpReports();
这一行一定要放到 UseRouting() 和 UseEndpoints()方法 的上面。
public void ConfigureServices(IServiceCollection services)
{
services.AddHttpReports().AddHttpTransport();
services.AddControllers();
}
public void Configure(IApplicationBuilder app, IWebHostEnvironment env)
{
app.UseHttpReports();
....
修改 UserService 项目的启动端口为7000,然后在解决方案中设置多项目启动, 同时运行 UserService 和 Dashboard项目。
public static IHostBuilder CreateHostBuilder(string[] args) =>
Host.CreateDefaultBuilder(args)
.ConfigureWebHostDefaults(webBuilder =>
{
webBuilder.UseStartup<Startup>().UseUrls("http://localhost:7000");
});
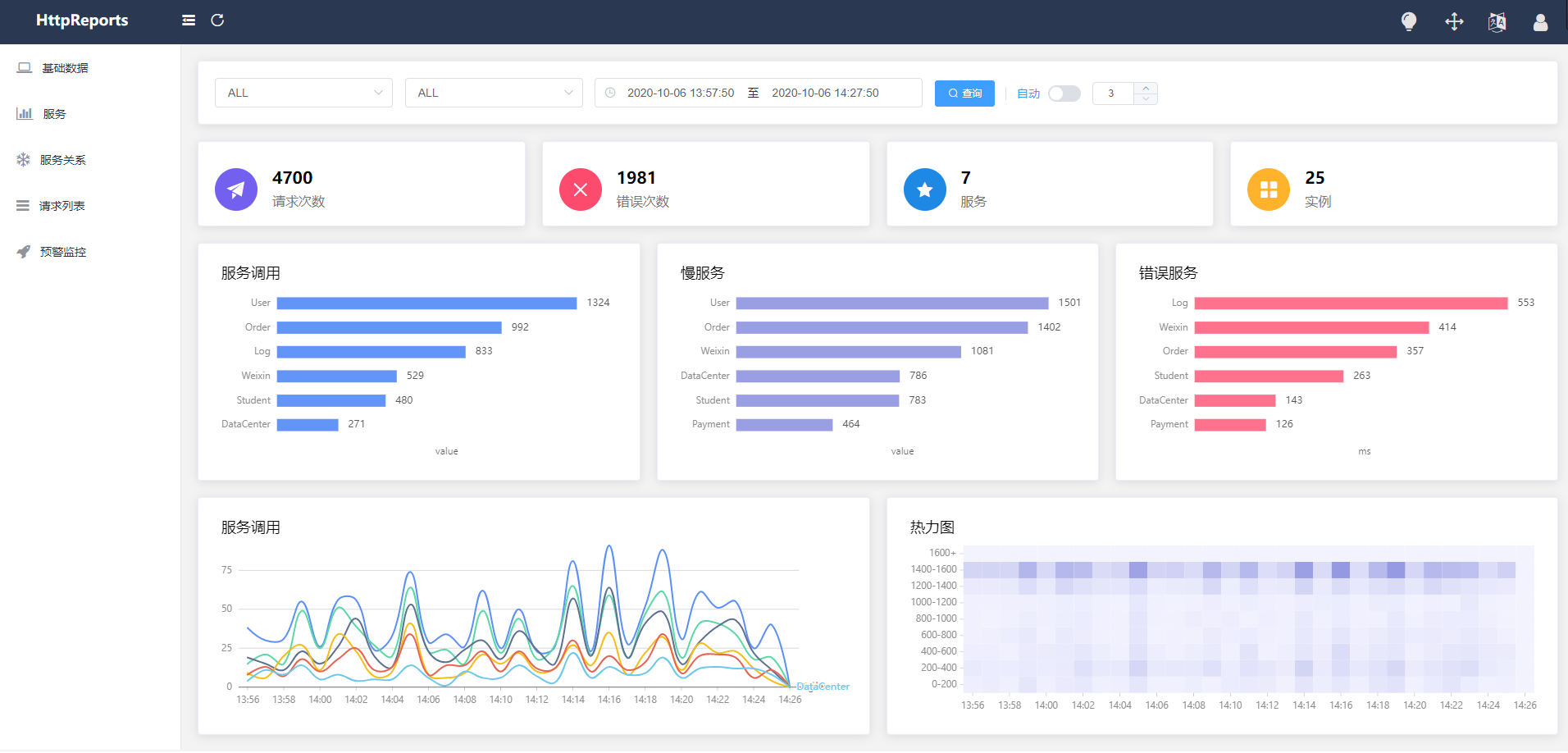
我们多请求几次 UserService 的接口,然后再回到 Dashboard的页面,选择一下时间,现在已经可以看到数据了!

到目前为止,我们已经在.NET Core 的程序中简单的使用了HttpReports,还有一些其他的功能,你可以在官方文档中更详细的介绍。
语雀 - https://www.yuque.com/httpreports/docs/uyaiil
总结
在中小的项目中,你可以使用 HttpReports监控你的 .NET Core程序,这很简单, 并且它是开源的。
另外 HttpReports 也有一些其他的问题,比如,难以应对海量数据,没有完全按照 OpenTrace 规范,这些和项目早期的设计有很大的关系,我也愿意接受大家的批评和意见,开源不能只是崇高的理想主义,社区需要各怀鬼胎的求同存异。
但是没有关系,现在有 OpenTelemetry,它兼容了OpenTracing和OpenCensus, 目前 1.0 版本也才发布了一个月左右,未来它会有更多的应用场景。
所以,我在最近启动了一个新项目 Furtuna,是按照 OpenTelemetry 规范去设计,你完全可以在 java, dotnet,php, go等语言中使用它,当然目前还只是在开发阶段。
关于这个名字,Furtuna 是罗马神话最古老的女神之一,能够带来幸福和机遇,寓意也很简单,守护我们的程序,让它变的更好!
到此这篇关于使用 HttpReports 监控 .NET Core 应用程序的方法的文章就介绍到这了,更多相关HttpReports 监控 .NET Core 应用程序内容请搜索以前的文章或继续浏览下面的相关文章希望大家以后多多支持!
